HackTheBox: Flag Command
Explore how I tackled the 'Flag Command' challenge on HackTheBox!
Details
Summary
In this challenge, I utilized the browser’s developer tools to investigate the web application’s network activity. Through this analysis, I identified crucial API endpoints that revealed hidden command. By observing both GET and POST requests, I discovered that the endpoint api/options contained a secret command. This command was then submitted via a POST request to the api/monitor endpoint, which ultimately allowed me to retrieve the flag.
1. Initial Exploration
Upon visiting the website, I was greeted with a visually appealing introduction to a game that prompted me to type “start” to begin. The game presented various options, and based on my choices, it told a story and asked me to select the next option. It seemed to be a simple, interactive game with limited functionality. However, as none of the available options led directly to the flag, I decided to look deeper into the application to uncover any hidden features that might reveal the flag.
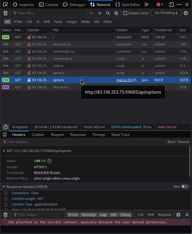
2. Using Developer Tools
To dive deeper, I turned to the browser’s developer tools. I opened the network tab and refreshed the page, which allowed me to monitor the requests made by the website. This was a critical step in understanding how the page works behind the scenes. An interesting GET request made to /api/options end point.
I manually visited this api end point and seen a list of options in JSON format. This endpoint just returns available options that user can use.
1
2
3
4
5
6
7
8
9
10
11
12
13
14
15
16
17
18
19
20
21
22
23
24
25
26
27
28
29
30
31
{
"allPossibleCommands": {
"1": [
"HEAD NORTH",
"HEAD WEST",
"HEAD EAST",
"HEAD SOUTH"
],
"2": [
"GO DEEPER INTO THE FOREST",
"FOLLOW A MYSTERIOUS PATH",
"CLIMB A TREE",
"TURN BACK"
],
"3": [
"EXPLORE A CAVE",
"CROSS A RICKETY BRIDGE",
"FOLLOW A GLOWING BUTTERFLY",
"SET UP CAMP"
],
"4": [
"ENTER A MAGICAL PORTAL",
"SWIM ACROSS A MYSTERIOUS LAKE",
"FOLLOW A SINGING SQUIRREL",
"BUILD A RAFT AND SAIL DOWNSTREAM"
],
"secret": [
"Blip-blop, in a pickle with a hiccup! Shmiggity-shmack"
]
}
}
The key secret looks something interesting to keep in mind!
3. Investigating JavaScript
Upon examining the JavaScript files present in the developer tool, I noticed that there were another API endpoint that has been utilized within the main.js file on the /static/terminal/js/main.js path.
1
2
3
4
5
6
7
8
9
10
11
12
13
14
15
16
17
18
19
20
21
22
23
24
25
26
27
28
29
30
31
32
33
34
35
36
37
38
39
40
41
42
43
44
45
46
47
48
49
50
51
52
53
54
55
56
57
58
// HTTP REQUESTS
// ---------------------------------------
async function CheckMessage() {
fetchingResponse = true;
currentCommand = commandHistory[commandHistory.length - 1];
if (availableOptions[currentStep].includes(currentCommand) || availableOptions['secret'].includes(currentCommand)) {
await fetch('/api/monitor', {
method: 'POST',
headers: {
'Content-Type': 'application/json'
},
body: JSON.stringify({ 'command': currentCommand })
})
.then((res) => res.json())
.then(async (data) => {
console.log(data)
await displayLineInTerminal({ text: data.message });
if(data.message.includes('Game over')) {
playerLost();
fetchingResponse = false;
return;
}
if(data.message.includes('HTB{')) {
playerWon();
fetchingResponse = false;
return;
}
if (currentCommand == 'HEAD NORTH') {
currentStep = '2';
}
else if (currentCommand == 'FOLLOW A MYSTERIOUS PATH') {
currentStep = '3'
}
else if (currentCommand == 'SET UP CAMP') {
currentStep = '4'
}
let lineBreak = document.createElement("br");
beforeDiv.parentNode.insertBefore(lineBreak, beforeDiv);
displayLineInTerminal({ text: '<span class="command">You have 4 options!</span>' })
displayLinesInTerminal({ lines: availableOptions[currentStep] })
fetchingResponse = false;
});
}
else {
displayLineInTerminal({ text: "You do realise its not a park where you can just play around and move around pick from options how are hard it is for you????" });
fetchingResponse = false;
}
}
It can be observed from the JavaScript code snippet that a POST request has been sent to the end point /api/monitor with the command that user has written. This can also be observed from the developer tools network tab after starting the game and choosing an option.
4. Utilizing Secret Command
From investigating the game, every options can be seen in the JSON file that we observed by visiting the /api/options end point on the domain. However, the secret option is not given us to utilize it. Therefore, instead of choosing what game offers us to choose, we will write the secret option which is Blip-blop, in a pickle with a hiccup! Shmiggity-shmack. After submitting the command, the flag is revealed and congratulate us on winning the game.





